Översikt #
Statistik- och kartläggningsvyn i Allbry ger skolor och kommuner en unik insyn i elevernas välmående, kontaktmönster, samt vilka typer av stöd som efterfrågas. Statistiken genereras automatiskt från:
- Elevrapporter (snabb & lång)
- Chattar
- Bokade och genomförda samtal
- Manuellt registrerade kontakter
- Incidentrapporter och andra rapporttyper
- Elevens användning av externa stödlinjer
All statistik är aggreggerad och följer integritetsprinciper — elever visas aldrig identifierbara utan ändamålsprövning och behörighet.
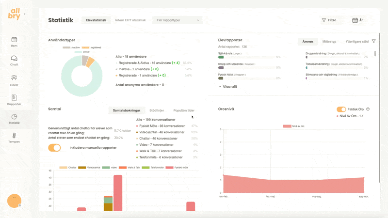
Huvudvyn – Övergripande statistik #
När du öppnar statistikvyn visas en uppsättning autogenererade grafer baserat på elevernas faktiska användning.

Elevernas aktivitetsnivå (cirkeldiagrammet) #
I den övre vänstra grafen (cirkeldiagram) visas:
- Registrerade elever → har konto men inte sökt stöd
- Registrerade & aktiva → har både konto och sökt stöd
- Inaktiva → elever som aldrig loggat in
- Elever i dolt läge → antal som aktiverat dolda läget (pseudoanonymt)
Exempel
En skola kan se att 70 % har endast skapat konto men 15 % har skapat konto och sökt stöd.
Det kan indikera att tröskeln för kontakt genom Allbry är låg då många aktiverat sina konton men det är 15 % som faktiskt vill/behöver stöd.

Samtalsstatistik (stapeldiagram till vänster) #
Den nedre vänstra grafen visar hur många kontakter som gjorts via:
- Bokade videosamtal
- Fysiska möten
- Chattar
- Manuellt registrerade samtal (t.ex. “fysiskt samtal, ej bokat i Allbry” i elevrapport)
Du kan välja att inkludera eller exkludera manuella samtal med en enkel knapp.

Exempel på statistik som visas:
- Hur många samtal som totalt genomförts
- Hur många elever som chatten med endast en gång
- Genomsnittligt antal chattar per aktiv elev
Populära tider
- Vilka tider på dygnet elever oftast söker stöd
- Toppar under dagen (t.ex. dagtid, kvällstid)

Externa stödlinjer
En tredje vy visar hur många gånger elever vänt sig till externa stödlinjer via Allbry samt till vilka linjer.

Orosnivå (linjediagram till höger) #
I den nedre högra grafen visas en sammanställning av de orosnivåer personal angivit i elevrapporter över tid.
Det hjälper skolor att:
- Se trender i mående
- Upptäcka perioder med ökad oro
- Identifiera klasser eller årskurser som behöver stödinsatser

Vanligaste samtalsämnen (övre högra statistiken) #
Här visas de ämnen som oftast förekommer i elevrapporterna.
Det kan till exempel vara:
- Oro/ångest
- Vänskapsrelationer
- Kriminalitet
- Kroppshets & jämförelse
- Tobak & nikotinvanor
- Skolfrånvaro
- Konflikter
- Studier och betyg

Filtrering (övre högra hörnet) #
Hela statistiken kan filtreras på:
- Årskurs
- Klass
- Könsidentitet
- Skolor (för dig som jobbar på flera)
- Profession
- Tidsperiod
Det gör det möjligt att rikta insatser på ett datadrivet sätt.

Statistik för systematiskt kvalitetsarbete (SKA) #
Statistiken i Allbry kan spela en central roll i skolans systematiska kvalitetsarbete, eftersom den visar vad elever faktiskt söker stöd för. Genom att följa trender över tid kan elevhälsa och skolledning planera, genomföra och utvärdera riktade insatser.
Tydliga, konkret definierbara samtalsämnen
Vissa samtalsämnen är enklare att förstå, definiera och förebygga, t.ex.:
- Tobak/nikotinvanor
- Kroppshets/kroppsideal
- Mobbning eller utsatthet
- Skolfrånvaro
- Konflikter mellan elever
- Studieplanering och motivation
- Sociala medier-användning
Om dessa ämnen återkommer högt upp i statistiken i specifika årskurser eller klasser kan skolan:
- Bjuda in relevanta föreläsare (t.ex. om nikotin eller sociala medier)
- Arbeta tematiskt i mentorstid
- Göra klassbesök
- Jobba med förebyggande kampanjer på skolan
- Stärka rastvärdande vuxennärvaro på vissa platser
- Uppdatera trivsel- och trygghetsrutiner
- Erbjuda särskilda stödinsatser i grupp eller individ
Exempel
Statistiken visar att tobaksrelaterade rapporter är vanliga i årskurs 8–9.
Skolan väljer då att:
- Anordna föreläsning om nikotinprodukter
- Genomföra riktade insatser i berörda klasser
- Informera vårdnadshavare
- Öka vuxennärvaron runt de platser där användandet verkar ske
Terminen efter följer man upp statistiken för att se om ämnet minskat i förekomst.
Bredare måendeämnen – svårare att mäta direkt
Andra ämnen, som:
- Ångest
- Stress
- Oro
- Nedstämdhet
Är viktiga men mindre specifika och kräver ofta ett bredare stödarbete.
Dessa signalerar ofta att:
- Många elever mår psykiskt sämre under en viss period
- Skolan kan behöva arbeta mer med relationer, trygghet, studietakt, skolmiljö
- Särskilda grupper eller årskurser kan behöva fördjupat elevhälsoarbete
Exempel
Statistiken visar att årskurs 7 rapporterar mycket “oro” och “stress” under hösten.
Skolan kan då:
- Erbjuda gruppträffar om stresshantering
- Stärka övergångsarbete mellan mellanstadiet och högstadiet
- Arbeta med struktur och tydlighet i klassrummen
- Informera vårdnadshavare om hur man kan stötta hemma
Effekten följs sedan upp i statistiken nästa termin.
Kombination av båda typerna av data
Den största nyttan kommer när skolor kombinerar statistiken:
- Specifika, definierbara ämnen → riktade insatser, tydliga åtgärder
- Breda måendeämnen → mer långsiktiga, relationsskapande insatser
Tillsammans ger de en helhetsbild av elevhälsans behov.
Data som grund för beslut – inte som facit
Statistiken ska inte användas som en bedömning av elever eller personal, utan som ett beslutsstöd som kompletterar:
- Samtal i EHT
- Lärarnas observationer
- Mentorstid
- Närvarodata
- Trygghetsvandringar
- Schemaläggning
- Klimat- och trivselenkäter
Allbry-statistiken blir då ett värdefullt verktyg i skolans återkommande SKA-cykel:
Planera → Genomföra → Följa upp → Utvärdera → Förbättra.
Flikar för rapporttyper – fördjupad statistik #
Statistikvyn innehåller även egna flikar för varje rapporttyp som fylls i, t.ex.:
- Incidentrapport
- Betygsvarning
- Åtgärdsprogram
- Närvarorapport
- EHT-rapporter
- Egna rapportmallar
När du trycker på en flik får du:
Aggregerad statistik
Här kan du se exempelvis:
- Vilka platser på skolan flest incidenter sker
- Vilka teman som dominerar inom en viss rapporttyp
- Antal rapporter över tid
- Vilka åtgärder som oftast föreslås
- Vilka tider på dagen rapporter används mest
- Hur många elever som är berörda
Detta ger skolor och kommuner ett systematiskt och datadrivet beslutsunderlag.

Lista över alla rapporter inom rapporttypen
Här kan du:
- Gå igenom rapporterna en i taget
- Se vilka som är taggade
- Se datum, profession och sammanfattning
- Öppna enskilda rapporter om du har behörighet

Se statistik per elev (behörighetsstyrt)
För vissa rapporttyper kan du se hur många incidenter, anmälningar eller rapporter varje elev varit involverad i — men endast om din roll har rätt behörighet.
Till exempel:
- Rektor kan se vilka elever som återkommande förekommer i incidentrapporter
- Specialpedagog kan se vilka elever som ingår i åtgärdsprogram
- SYV kan se egna rapporttyper kopplade till vägledning

Behörighet & integritet i statistiken #
All statistik är roll- och behörighetsstyrd.
Alla användare med åtkomst till statistikvyn kan se:
- Aggregerad statistik
- Grafer och trender
- Klass- och årskursnivå
Endast behöriga roller får se:
- Elevnivå
- Rapportinnehåll
- Fritextfält
- Taggade personal
- Datum och känslig metadata
Detta säkerställer att integritet och sekretess alltid upprätthålls.